能耗監控系統
一、 系統簡介
中凱能耗監控系統基于中凱云平臺,現場能耗監測設備進行能耗數據采集,通過智能網關組網,將數據上傳至中凱云平臺。web端及移動端app通過訪問云服務器同步數據,監控系統實現數據監測、分析、評估等功能。
中凱能耗監控系統在電能的基礎上增加了水、氣、煤等能耗的數據采集,以數據和圖表的形式向管理人員展示各類能源的使用狀態,為用戶進行能耗監測和節能提升提供準確的數據支撐。
二、 系統構成
設備層:通過儀器儀表與傳感器對數據進行監測和計量。
網絡層:通過協議轉換功能將采集到的設備層的數據傳遞到集中監控層。
集中監控層:對設備層的數據進行分類、存儲、統計分析,通過人機界面為用戶提供優質的體驗。
三、 系統功能
實時、直觀的顯示系統中采集設備的狀態信息,用戶可通過該界面對關注的對象詳細數據進行點擊查看。同時該界面可根據客戶的使用習慣進行合理化定制,提升重要設備的直觀關注度。
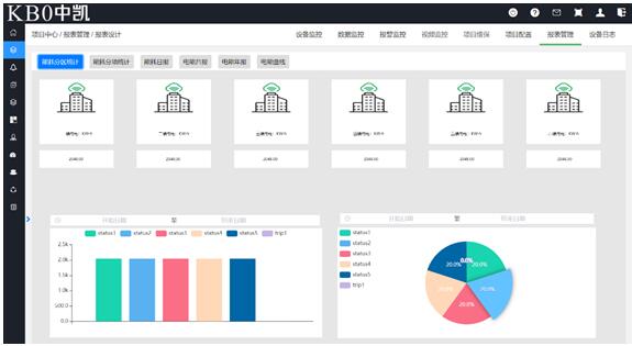
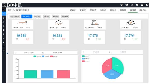
將采集計量的能耗數據(電量、水量、燃氣量、及其他能耗)進行分類分項展示。
將采集計量的能耗數據(電量、水量、燃氣量、及其他能耗)進行分區展示。采集的分區數據可供企業進行相似工藝能耗對比,為企業的能耗管理提供全面的數據支撐,提升企業能耗管理效益。
提供豐富的可視化功能,系統可以根據分類查詢用能情況,顯示當日、當月、用能的情況,也可以根據需要進行歷史數據的查詢,顯示歷史上月、上年的用能情況,生產能耗對比表。相關的報表提供同比、環比數據分析。也可根據歷史能耗值,設定某時間段內能耗報警閾值,進行超標預警。查詢數據可以以報表或曲線的形式顯示。報表可以根據需要選擇多種生成方式打印。系統通過多種數據提取、閾值限制,為企業的能耗管理措施提供全方位的數據支撐,確保能耗管理決策的高效性和正確性。

對能源消耗量大的設備進行單獨的監控,例如針對空調機組設備,系統不僅可以監視空調機組運行參數,從而反映出空調機組的能耗真實狀態。可以提供節能改造前后空調機組能耗對比,從而驗證改造是否有效。為完善改造措施、提升進一步的改造空間提供全面的數據指導,深度挖掘企業的節能降耗空間,為企業降本增效!
為確保能耗監控系統可靠、有效且安全的運行,中凱能耗監控系統提供全方位的權限管理機制,可根據系統訪問、操作級別,設置不同的操作管理權限。
四、 系統應用場所
◆ 工業用能監控場所(鋼鐵廠、水泥廠等對能耗監測有要求的場所);
◆ 商業建筑(商場、金融機構建筑等);
◆ 辦公建筑(商務辦公、國家機關辦公建筑等);
◆ 通信建筑(郵電、通信、廣播、電視、數據中心等);
◆ 旅游建筑(賓館飯店、娛樂場所等);
◆ 交通運輸建筑(機場、車站、碼頭建筑等);
◆ 科教文衛建筑(文化、教育、科研、醫療衛生、體育建筑等)。